DevEco Studio 模拟器一直卡在加载中
DevEco Studio 模拟器一直卡在加载中 没有明显报错,内存充足,这个是服务器电脑。请教一下大佬






你的电脑开启了这几个选项了嘛?看看这个里面的几个选项开了嘛:在Windows电脑上启动模拟器,提示未开启Hyper-V-应用运行-DevEco Studio-开发 - 华为HarmonyOS开发者
等下,你CPU是E5-2680??
模拟器最低要求的CPU是:使用环境-概述-使用模拟器运行应用
- 具有二级地址转换 (SLAT) 的64位处理器
- CPU支持AES指令集
- CPU支持VM监视器模式扩展(Intel CPU的VT-c技术)
- 不支持在虚拟机系统中运行模拟器
- 不支持采用ARM CPU的Windows计算机
- 2017年以后CPU型号。
开了 Hyper-V,任务管理器截图上的虚拟化也启用了
其他两个也都开了
DevEco Studio模拟器卡在加载中,通常与系统环境或配置有关。请检查以下几点:确保电脑已开启虚拟化技术(Intel VT-x/AMD-V),并在BIOS中启用。确认Hyper-V或Windows Hypervisor Platform等冲突的虚拟化平台已关闭。检查DevEco Studio及SDK是否为最新版本。尝试删除当前模拟器,清理缓存后重新创建。若问题持续,可查看日志文件(路径通常为C:\Users\用户名\AppData\Local\Huawei\DevEco Studio\logs)获取具体错误信息。
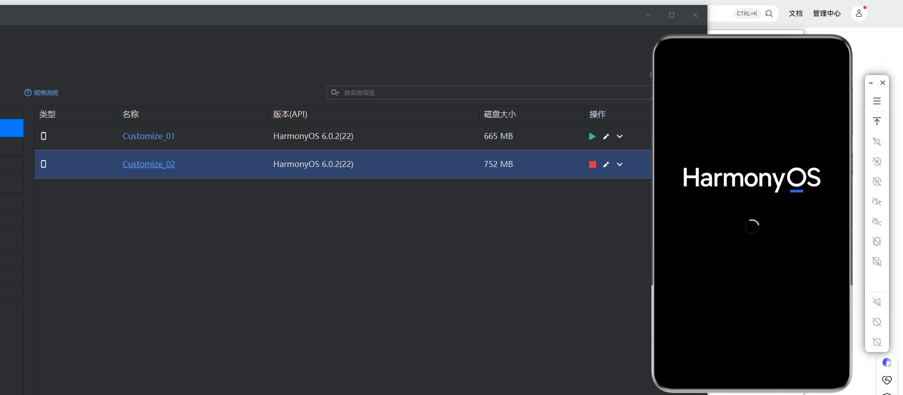
根据您提供的截图,问题核心在于DevEco Studio的本地模拟器在启动时卡在“Loading”阶段。这通常与运行环境配置或资源冲突有关。
主要原因和解决方案如下:
-
Hyper-V / Windows Hypervisor Platform (WHPX) 冲突:这是最常见的原因。您的系统可能同时开启了多个虚拟化平台(如VMware、VirtualBox、安卓模拟器),与DevEco模拟器所需的Hyper-V或WHPX产生冲突。
- 解决:请确保在Windows“启用或关闭Windows功能”中,仅开启“Hyper-V”和/或“Windows Hypervisor Platform”,并禁用其他所有虚拟化相关功能(如“Windows沙盒”、“虚拟机平台”的旧版本等)。然后完全重启电脑。
-
显卡驱动或虚拟化支持问题:模拟器需要正确的显卡驱动和CPU虚拟化支持。
- 解决:更新您的显卡(尤其是Intel/AMD集成显卡或NVIDIA独显)驱动到最新版本。同时进入电脑BIOS/UEFI设置,确保“Intel Virtualization Technology (VT-x)”或“AMD SVM”选项已启用。
-
DevEco Studio或模拟器镜像问题:IDE本身或下载的本地模拟器系统镜像可能不完整或损坏。
- 解决:尝试删除并重新下载该本地模拟器镜像。您可以在DevEco Studio的 “Tools > Device Manager” 中,找到对应的模拟器,点击右侧的垃圾桶图标删除,然后重新创建。同时,检查DevEco Studio是否为最新版本。
-
防病毒软件或系统防火墙拦截:安全软件可能阻止了模拟器进程的正常启动。
- 解决:暂时禁用防病毒软件(特别是实时扫描功能)和Windows Defender防火墙,然后尝试重新启动模拟器,以排查是否被拦截。
操作建议: 请首先检查并清理虚拟化功能的冲突(第1点),这是导致“Loading”卡住的最典型因素。完成更改后必须重启计算机。如果问题依旧,再按顺序尝试更新驱动、重装模拟器镜像。

